什么是 NL型污水泥漿泵
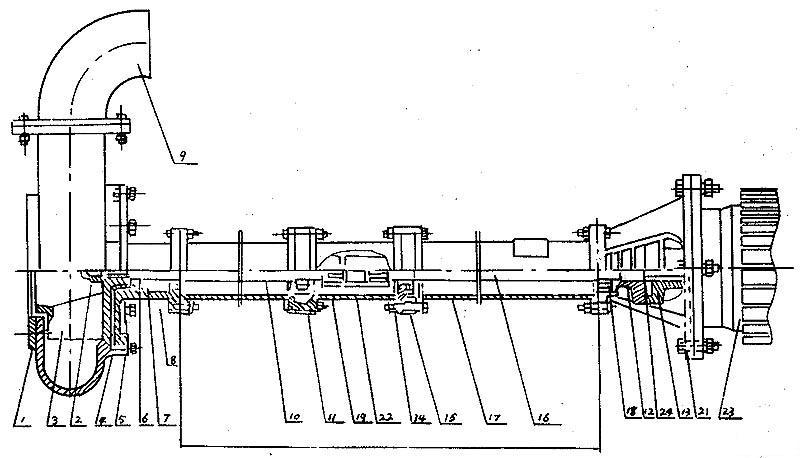
NL型污水泥漿泵系單級單吸立式離心泵,主要部件有蝸殼、葉輪、泵座、泵殼、支撐筒、電機座、電動機等組成。蝸殼、泵座、電機座、葉輪螺母是生鐵鑄造、耐腐性、耐腐蝕性較好,加工工藝方便。
NL型污水泥漿泵系單級單吸立式離心泵,主要部件有蝸殼、葉輪、泵座、泵殼、支撐筒、電機座、電動機等組成。蝸殼、泵座、電機座、葉輪螺母是生鐵鑄造、耐腐性、耐腐蝕性較好,加工工藝方便。
本泵系單級單吸立式離心泵,主要部件有蝸殼、葉輪、泵座、泵殼、支撐筒、電機座、電動機等組成。蝸殼、泵座、電機座、葉輪螺母是生鐵鑄造、耐腐性、耐腐蝕性較好,加工工藝方便。
葉輪為三片單園弦彎葉,選用半封閉葉輪,并采用可鍛鑄鐵、所以強度高,耐腐蝕;加工方便,通過性好,效率高。
為了減輕重量和減少車削量、泵軸是優質碳素鋼冷拉園鋼制造。
泵座中裝有四只骨架油封和軸套,防止軸磨損,延長軸的使用壽命。
本泵可垂直或傾斜使用,占地面積小,蝸殼需埋在工作介質中工作,容易啟動,不需弓I水,旋轉方向應從電機尾部看是順時針方向工作。
總機長度備有各種規格,以便使用單位根據用途因地制宜地選用。

| 型 號 | 轉速 n r/min | 流量 Q m3/h | 揚程 H m | 效率 n % | 電機功率 KW |
| NL50-8 NL50A-8 | 1450 | 20-30 | 8-9 | 42 | 1.5 |
| NL50-12 NL50A-12 | 1450 | 25-38 | 12-14 | 41 | 3 |
| NL76-9 NL76A-9 | 1450 | 50-70 | 9-10 | 42 | 3 |
| NL65-16 NL65A-16 | 1450 | 50-60 | 15-18 | 42 | 5.5 |
| NL80-12 NL80A-12 | 1450 | 80-120 | 11-13 | 56 | 7.5 |
| NL100-16 NL100A-16 | 1450 | 80-100 | 15-17 | 61 | 15 |
| NL150-12 NL150A-12 | 1450 | 100-150 | 11-13 | 66 | 18.5 |
| NL150-16 NL150-16 | 1450 | 120-180 | 15-20 | 68 | 22 |

| 序號 | 型式/另件名稱 | NL,NLF,NW | ||
| 編號 | 數量 | 備注 | ||
| 1 | 網罩 | 1 | 1 | |
| 2 | 葉輪螺母 | 2 | 1 | |
| 3 | 葉輪 | 3 | 1 | |
| 4 | 泵殼 | 4 | 1 | |
| 5 | 泵座 | 5 | 1 | |
| 6 | 0型圈 | 6 | 1 | 改進型用機械密封 |
| 7 | 油封 | 7 | 4 | 改進型用機械密封 |
| 8 | 軸套 | 8 | 1 | 改進型用機械密封 |
| 9 | 出水彎頭 | 9 | 1 | |
| 10 | 泵軸 | 10 | 1 | |
| 11 | 軸承 | 11 | 2 | |
| 12 | 從動聯軸器 | 12 | 1 | |
| 13 | 主動聯軸器 | 13 | 1 | |
| 14 | 聯接筒 | 14 | 1 | |
| 15 | 軸承座 | 15 | 2 | |
| 16 | 聯接軸 | 16 | 1 | |
| 17 | 支撐筒 | 17 | 2 | |
| 18 | 軸承蓋 | 18 | 1 | |
| 19 | 從動聯軸器 | 19 | 1 | |
| 20 | 電機座 | 20 | 1 | |
| 21 | 電機座C | 21 | 1 | 帶固定板用 |
| 22 | 主動聯軸器 | 22 | 1 | |
| 23 | 電動機 | 23 | 1 | |
| 24 | 彈性塊 | 24 | 1 | |
上一條: PW型離心污水泵
下一條: UHB-ZK型耐腐耐磨砂漿泵